Tech0、UXを重視したエンタープライズ版ChatGPT『AI ナレッジポータル』の提供開始!ユーザーの社内情報検索や経営層の生成AIに関する意思決定をサポート!
株式会社Tech0
株式会社 Tech0(本社:東京都中央区、代表取締役:濱田隼斗、以下「Tech0」)は、ChatGPTと情報検索が可能なエンタープライズ版生成AIサービス「AIナレッジポータル」の提供を開始しました。

■開発背景
昨今、生成AIの導入を進められている企業が多くいる中で利用率が伸びない、導入効果や運用状況を把握できないという課題があります。「AIナレッジポータル」は、社内の誰もが直感的に使用できるUI/UXを考慮した設計で、企業内で広く有効に活用されるように開発しました。社内ユーザーが使用すればするほどデータが蓄積され、セキュアな環境で企業独自のアセットとして活用が可能です。
また、企業の現状をタイムリーにデータで可視化し、システムの改善および経営層や管理者の迅速な意思決定をサポートします。
■サービスのポイント

POINT1:高水準のセキュリティ機能
生成AI利用時に懸念される社外情報の流出が起きることがないような設計となっています。
POINT2:直感的に使えるUI画面
ユーザーがストレスなく操作できるUI/UXを考慮した設計で、簡単に操作できます。
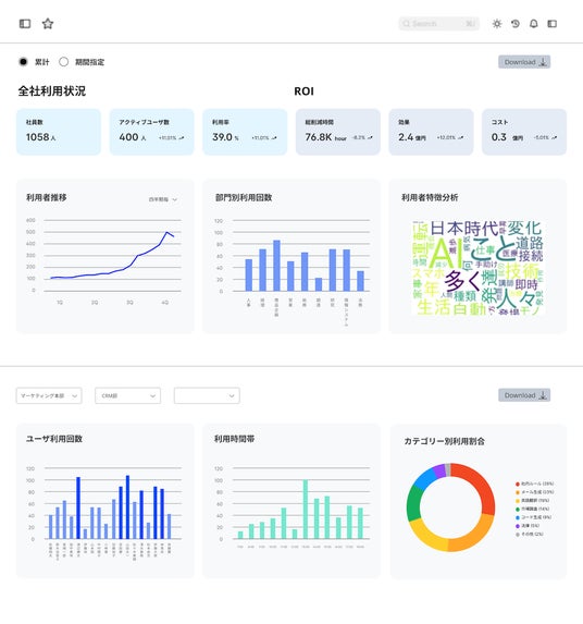
POINT3:AIを用いた利用状況を可視化できるダッシュボード
経営者や管理者は導入直後から企業のROIを確認可能で、迅速な意思決定につながります。
POINT4:利用頻度が高いほど、企業独自のデジタル資産が増加
ユーザーがシステムを利用するほど社内データが蓄積され、企業自体のアセットとして活用可能です。
■サービスの技術的特徴

ユーザー側:
1.チャット機能:通常のChatGPTと同様に、簡単に扱うことができます。
2.RAG機能:社内情報を元にした回答を得ることができます。(ppt, word, xlsx 等に対応)
管理者側:
1.チャット内容は生成AIの学習に利用されません。
2.企業のセキュリティ基準に準拠した高度なユーザ認証機能により安全に使用可能です。
3.チャット内容を自動でカテゴリー分けし、管理者の集計を大幅に簡易化します。
4.ダッシュボードで全体の利用状況や質問のトレンドをリアルタイムに可視化します。
■実績
Tech0が提供しているプログラミング学習カリキュラムを受講して頂いている大企業所属の方々に利用して頂いており、カリキュラム改善に利用しています。
■Tech0について
私たちは「テクノロジーの力で日本の挑戦者を支え、日本の発展に貢献する」というミッションのもと生成AIをはじめとする最先端のテクノロジーを応用した法人向けサービスを提供しています。

【本リリースに関するお問い合わせ先】
株式会社Tech0 広報担当 admincs@tech0-jp.com

会社名 株式会社Tech0
代表者 代表取締役社長 濱田 隼斗
設立 2022年8月
所在地 東京都中央区銀座1丁目12番4号 N&EBLD.6F
URL https://tech0-jp.com/
事業内容 教育・学習支援業
本記事はアフィリエイトプログラムによる収益を得ている場合があります






















